压缩空气作为工业生产中的三大动力之一,是仅次于电力的第二大动力能源,工业生产中所谓的“水电气”即包括压缩空气。目前,我国80%以上的规模工厂都配置有压缩空气动力,而空气压缩机(空压机)作为压缩空气的主要生产设备,是工业现代化、自动化的基础动力产品,是工业活动中必不可少的设备之一。

数据来源:贝哲斯
据行业研究机构贝哲斯咨询公布数据显示,2024年全球空压机市场规模已达380亿美元,预计到2029年,全球空压机市场规模将增至580亿美元,市场前景持续向好。而气压传感器作为空压机系统中的“神经末梢”,肩负着压力监测、能效优化、故障预警等关键职责,是提升空压机功效的“得力助手”之一。
在国家稳经济以及“碳达峰、碳中和”的大背景下,空压机行业作为战略性新兴产业,正面临全新发展格局。
一方面,政府陆续出台强制性政策,明确要求企业提升空压机能源利用效率。在此影响下,企业对空压机设备的能效标准日益重视,在采购和更新设备时,会优先考量高能效产品。

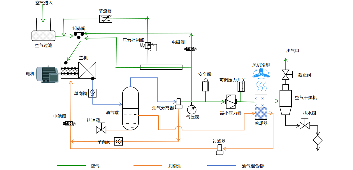
一种典型的双螺杆式空气压缩机-简示图
另一方面,这些规定也有效激发了存量市场中空压机的节能替换需求。大量企业为响应政策、降低能耗成本,纷纷着手将老旧、低效的空压机更换为节能型设备,这一趋势直接推动了空压机市场的持续繁荣。
在国家强制标准GB 19153-2019《容积式空气压缩机能效限定值及能效等级》中,规定了空压机能效等级分为1级、2级和3级。其中1级能效为国际先进水平,产品耗能最低,最为节能;2级能效为优于行业平均水平,产品耗能较低,较为节能;3级能效为行业平均水平,产品耗能较高,但基本符合国家对节能的最低要求。

*GB 19153-2019 容积式空气压缩机能效限定值及能效等级(部分)
以额定功率为2.2kW,额定排气压力为1MPa的1级能效空压机(机组比功率为10.5kW/(m3/min))与2级能效空压机(机组比功率为11.65kW/(m3/min))进行对比,即可根据公式 “排气量 = 功率 ÷ 机组比功率”算出排气量。
· 1级能效空压机的排气量为,2.2÷10.5≈0.21m3/min
· 2级能效空压机的排气量为,2.2÷11.6≈0.19m3/min
由此可见,在相同运行时间下,1级能效空压机与2级能效空压机的耗电量及电费相同,但由于机组比功率不同,1级能效空压机的排气量更大,能以相同的功率提供更多的压缩空气,更加节能高效。
国家发改委曾在《关于统筹节能降碳和回收利用、加快重点领域产品设备更新改造的指导意见》中指出,要加快重点领域产品设备更新改造,推动地方和有关行业企业实施产品设备更新改造,鼓励更新改造后达到能效节能水平(能效2级),并力争达到能效先进水平(能效1级)。
在空压机系统中,气压传感器通常安装在进气口、排气口、储气罐、压缩腔、冷却系统与润滑系统等位置,用以监测系统中各节点的压力值,从而确保气压稳定输出,提升系统的稳定性与安全性。

空气压缩机工作原理简示图
在压力监测方面,气压传感器通过提供超高精度的测量参数,可辅助空压机精准地控制空气压缩效率,提升功效,从而确保空压机稳定工作,以避免过载或欠载现象。
在故障预警方面,通过气压传感器所传出的数据异常波动,使用者可精准判断系统中的过滤器堵塞、密封圈失效等故障,从而降低停机风险。
此外,气压传感器还可接入物联网无线组网系统,实现对空压机设备压力状态的实时监测与远程控制。
例如,今年会微自主研发的HPS700A就是一款高精度MEMS数字压力传感器,可应用于额定排气压力≤1MPa的空压机设备中。HPS700A支持数字I²C接口,可准确地输出测量数据。传感器的压力和温度输出均由高分辨率24位ADC进行数字化。

HPS700A高精度数字压力传感器 功能框图
HPS700A的压力测量精度可达±2kPa,支持-40℃~85℃宽温工作,量程为0~1600kPa。HPS700A出厂前已进行数据标定和温度补偿,可以节省外部MCU的工作量。HPS700A芯片采用8-PIN LGA贴片封装,并且符合 RoHS 标准。
展望未来,在“双碳”目标与工业4.0的双重驱动下,气压传感器正从幕后走向台前,成为空压机价值跃迁的关键使能部件。而物联网技术的普及将使其更加智能化,可实现远程的实时监控与数据分析,为各行业的生产、管理和决策提供更加丰富、准确的数据支持,带来更多的便利和创新。